
Ghid complet pentru raportarea serviciilor de asistență clienți
Rapoartele de servicii de asistență clienți ajută întreprinderile să urmărească tendințele, să identifice domeniile de îmbunătățire și să ia decizii informate p...

Rapoartele de servicii pentru clienți oferă informații despre performanță, zone de îmbunătățire și departamente cu performanțe superioare. Revizuirile regulate asigură satisfacția și loialitatea clienților. LiveAgent oferă caracteristici de raportare cuprinzătoare pentru a îmbunătăți calitatea serviciilor.
Rapoartele de servicii pentru clienți oferă o prezentare generală a tuturor cererilor de servicii pentru clienți și activităților conexe. Ele oferă informații despre modul în care funcționează o echipă de suport pentru clienți, ce poate fi îmbunătățit și care departamente excelează.
Rapoartele de servicii pentru clienți pot include, dar nu se limitează la:
Revizuirea regulată a rapoartelor este obligatorie atunci când lucrezi cu software de servicii pentru clienți online. Făcând acest lucru te poate ajuta să îți îmbunătățești practicile comerciale, produsele și serviciile pe care le oferi, asigurând în același timp că nevoile și așteptările clienților tăi sunt îndeplinite.
Ia în considerare următorul scenariu. Crezi că echipa ta de suport pentru clienți face o treabă uimitoare la gestionarea tichetelor, deoarece timpul mediu de rezolvare a tichetelor este sub 8 minute. Cu toate acestea, când te uiți mai atent și examinezi recenziile agenților, observi că agenții tăi sunt recenzionați negativ din nou și din nou. Aceasta ar putea indica faptul că se grăbesc să răspundă la fiecare tichet și sacrifică calitatea serviciului pentru viteză. Deoarece scenarii ca acesta sunt foarte frecvente, verificarea rapoartelor tale de servicii pentru clienți este obligatorie și ar trebui să se facă în mod regulat.
LiveAgent oferă 11 caracteristici de raportare pentru servicii pentru clienți. Verifică-le în detaliu mai jos.
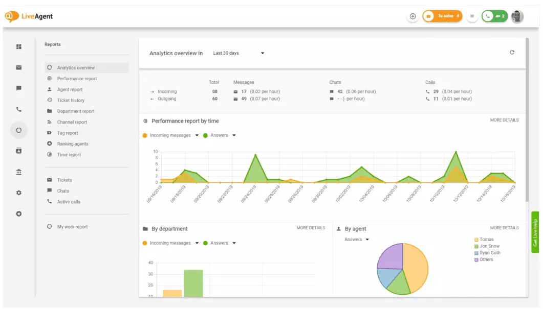
Prezentarea generală a analizei îți oferă o imagine completă a eforturilor tale de servicii pentru clienți. Îți permite să vezi statistici de utilizare, rapoarte de performanță și evaluări ale satisfacției clienților. În esență, îți oferă o previzualizare a fiecărui raport (raport de etichete, raport de canal, clasament de agenți) disponibil în LiveAgent.

Rapoartele de performanță îți pot oferi o bună idee despre cum și-au petrecut agenții tăi timpul. Rapoartele arată câte tichete a răspuns fiecare agent pe diferite canale și cât timp au durat pentru a le răspunde. Pe lângă faptul că indică productivitatea agenților, rapoartele de performanță pot arăta și evaluări ale agenților. Îți permit să vezi și să compari performanța agenților în ceea ce privește utilitatea, cunoștințele și viteza.

Prezentarea generală a clasamentului agenților este un raport complet al tuturor recenziilor pozitive și negative ale agenților. Raportul este complet cu comentarii de la clienți, data în care a fost primită recenzia și chiar îți oferă opțiunea de a naviga la tichetul pe care agentul îl rezolva când a primit recenzia.

Rapoartele de etichete îți oferă informații despre care etichete sunt cele mai frecvente în tichetele tale de servicii pentru clienți. Accesul la un raport organizat ca acesta poate arăta ce fel de probleme se ocupă echipa ta cel mai des și, prin urmare, poate oferi informații acționabile și te poate ajuta să îți îmbunătățești produsul/serviciul.

Vizualizează toate SLA-urile îndeplinite și ratate dintr-un interval de timp specific pentru a reduce decalajul dintre serviciul pe care se așteaptă să-l oferi și serviciul pe care îl oferi în prezent. Rapoartele de conformitate SLA îți permit să sortezi toate SLA-urile după dată, departament și agent, astfel încât să poți vedea cine excelează la îndeplinirea SLA-urilor și cine trebuie să se îmbunătățească.

Rapoartele de jurnal SLA oferă o vizualizare mai detaliată a tuturor SLA-urilor ratate și îndeplinite dintr-o perioadă de timp specifică. Jurnalele SLA arată solicitantul tichetului (clientul), ID-ul tichetului, ora de începere a SLA, departamentul căruia i-a fost atribuit tichetul, agentul căruia i-a fost atribuit tichetul, data scadenței, data de închidere și orice timp SLA rămas/depășit.
Toate jurnalele pot fi exportate într-un fișier CSV.

Raportul de disponibilitate a agenților îți permite să monitorizezi disponibilitatea agenților tăi de suport. Vezi când a fost online fiecare agent răspunzând la tichete, chat-uri și apeluri, și pentru cât timp. Pentru ușurința partajării, toate jurnalele de disponibilitate a agenților pot fi exportate într-un fișier CSV.

Raportul de agenți îți oferă o vizualizare holistică a tuturor activităților agenților, timpului de lucru, vânzărilor, recenziilor și altor metrici, cum ar fi timpul mediu de chat sau timpul mediu de preluare a chat-ului. Segmentează rapoartele de agenți după dată, departament, canal și agent pentru a obține o reprezentare precisă a modului în care funcționează echipele tale.

Rapoartele de canal îți oferă o idee destul de bună despre care canale de suport sunt folosite cel mai mult de clienții tăi. Rapoartele de canal oferă informații detaliate despre toate e-mailurile, apelurile, chat-urile live, trimiteri de formulare de contact, formulare de feedback, mesaje Facebook, Tweet-uri — orice.
Rapoartele de canal, ca și majoritatea rapoartelor din LiveAgent, pot fi vizualizate într-un grafic de suprafață, grafic liniar, grafic cu bare și grafic circular.

Rapoartele de departament îți oferă o prezentare generală a câte tichete de suport a primit și a rezolvat fiecare departament pe diferite canale de comunicare. Raportul poate oferi, de asemenea, informații despre modul în care fiecare departament se descurcă în ceea ce privește feedback-ul și recenziile clienților.

Rapoartele de timp îți oferă o prezentare generală detaliată a numărului total de ore și minute petrecute la rezolvarea fiecărui tichet. În cadrul raportului, utilizatorii pot vizualiza ID-ul tichetului și chiar pot naviga la tichetul în sine, agentul atribuit tichetului, clientul care a solicitat, data, cantitatea de timp pe care agentul a petrecut-o rezolvând tichetul, timp facturat și orice note suplimentare.
Raportul îți oferă opțiunea de a utiliza filtre și de a căuta tichete de la clienți sau agenți specifici.

LiveAgent oferă peste 180 de caracteristici avansate de help desk care te pot ajuta să monitorizezi serviciul pe care îl primesc clienții tăi. Am subliniat mai jos unele dintre acele caracteristici.
Deși LiveAgent face o treabă bună la notificarea ta ori de câte ori sosește un tichet nou, unii oameni preferă să fie notificați în e-mailul lor. Configurează notificări prin e-mail pentru a fi notificat de fiecare dată când:
Nu sunt suficiente notificările prin e-mail? Configurează notificări Slack. De fiecare dată când un tichet nou este deschis, rezolvat sau răspuns, vei fi notificat pe Slack. Slack te poate notifica, de asemenea, dacă orice reguli de automatizare LiveAgent au fost modificate în timp ce erai departe de tabloul tău de bord.

După cum s-a menționat anterior, rapoartele LiveAgent pot fi exportate în fișiere CSV. Pe lângă asta, LiveAgent îți oferă opțiunea de a exporta tichete individuale. Exporturile de tichete conțin starea tichetului, numele clientului, e-mailul, ID-ul tichetului, numele și ID-ul departamentului, numele și ID-ul agentului, etichete, subiect, previzualizare e-mail, data creării, ID-uri de conversație și multe altele.
În mișcare fără nicio modalitate de a te conecta la LiveAgent, dar trebuie să verifici progresul unui tichet specific? Cere agenților tăi să-ți trimită un URL cu istoricul tichetelor online. Fără autentificarea activată, poți citi istoricul tichetelor online pur și simplu făcând clic pe linkul care ți-a fost trimis.

URL-ul istoricului tichetelor online este un favorit al ofițerilor de succes al clienților. Este instrumentul perfect pentru a monitoriza tichetele importante de la clienții VIP în timp ce te odihnești în tropice.
LiveAgent oferă spațiu de stocare pentru înregistrări de apeluri nelimitate. Dacă trebuie să monitorizezi calitatea răspunsurilor agenților tăi, poți face acest lucru ascultând o redare a fiecărui apel.
Vrei să vezi cum se ocupă agenții tăi de tichete în timp real? Utilizează prezentarea generală a chat-urilor pentru a urmări cum agenții tăi ajută clienții pe chat live.

LiveAgent poate funcționa și ca instrument de ascultare socială. Integrarea noastră cu Twitter îți permite să urmărești și să monitorizezi cuvinte cheie specifice. De exemplu, dacă alegi să urmărești cuvântul LiveAgent, de fiecare dată când cineva îl folosește într-un Tweet (indiferent dacă este menționat/etichetat cu @ sau #), Tweet-ul va fi convertit automat într-un tichet și adus în tabloul tău de bord. Aceasta îți oferă o șansă să monitorizezi ce spun clienții tăi despre afacerea ta indirect. Având aceste tipuri de informații îți va oferi o șansă să îți îmbunătățești produsul și serviciul.
Reperele și clasamentele îți oferă o idee despre modul în care agenții tăi de suport pentru clienți se comportă în comparație cu ceilalți. Îți permite să vezi cât timp au fost online agenții tăi, câte mesaje au răspuns și cine a primit cele mai multe recenzii pozitive într-o zi.

Datele pot fi vizualizate pentru:
Feedback-ul și sugestiile îți permit să colectezi idei noi și feedback pentru dezvoltarea viitoare. Permite clienților tăi să discute ideile lor în forumul tău comunitar și afla ce găsesc cu adevărat important.
LiveAgent se integrează cu peste 40 de aplicații terță parte, inclusiv software de satisfacție a clienților. Un exemplu excelent de acest software este Nicereply, care îți permite să colectezi feedback de la clienți prin sondaje NPS, CES și CSAT.
Integrează-le cu chat-ul live al LiveAgent și plasează linkuri de sondaj în e-mailul tău pentru a te asigura că clienții tăi evaluează întotdeauna răspunsurile agenților.
Beneficiul principal al revizuirii rapoartelor și analizei serviciilor pentru clienți pe bază săptămânală sau lunară este că poți vedea ce se face bine și ce trebuie îmbunătățit. De exemplu, poți observa că primești mai multe chat-uri live decât apeluri telefonice și, prin urmare, trebuie să realoci mai bine resursele (agenții) pentru a se potrivi cu volumele de tichete primite pentru fiecare canal de comunicare.
Pe lângă asta, revizuirea acestor rapoarte poate oferi, de asemenea, informații despre care agenți au nevoie de formare suplimentară. Dacă observi că anumiți agenți primesc în mod constant feedback negativ de la clienți, în timp ce alți agenți excelează, aceasta ar putea fi o indicație că nu au primit suficientă formare sau nu folosesc cele mai bune practici atunci când vorbesc cu clienții.
Revizuirea rapoartelor de servicii pentru clienți te poate ajuta să reduci decalajul dintre ceea ce se așteaptă și ceea ce se oferă. Odată ce identifici aceste decalaje și te îmbunătățești, clienții tăi vor observa cu siguranță. Pe măsură ce serviciul se îmbunătățește, la fel și satisfacția clienților, și cu ea vin multe beneficii.
Clienții existenți cumpără mai frecvent, cheltuiesc mai mulți bani și sunt mai susceptibili să recomande afacerea ta altora — atât online, cât și în persoană prin gura la gură.
Cu cât serviciul este mai bun, cu atât sunt mai fericiți clienții tăi existenți. Cu cât sunt mai fericiți, cu atât sunt mai susceptibili să recomande afacerea ta altora, ceea ce înseamnă mai mulți clienți și mai multe achiziții. În esență, este un ciclu nesfârșit. Ca atare, ar trebui să te străduiești să te îmbunătățești în mod continuu, ceea ce poți face revizuind toate statisticile de utilizare direct din tabloul tău de bord LiveAgent.
Rapoartele de servicii pentru clienți oferă o prezentare generală a tuturor cererilor de servicii pentru clienți și activităților conexe. Ele oferă informații despre modul în care funcționează o echipă de suport pentru clienți, ce poate fi îmbunătățit și care departamente excelează.
Revizuirea regulată a rapoartelor te ajută să îți îmbunătățești practicile comerciale, produsele și serviciile pe care le oferi, asigurând în același timp că nevoile și așteptările clienților tăi sunt îndeplinite. Rapoartele pot dezvălui informații importante, cum ar fi dacă agenții sacrifică calitatea pentru viteză.
LiveAgent oferă 11 caracteristici de raportare pentru servicii pentru clienți, inclusiv prezentare generală a analizei, rapoarte de performanță, clasamente de agenți, rapoarte de etichete, rapoarte de conformitate SLA, rapoarte de jurnal SLA, disponibilitate agenți, rapoarte de agenți, rapoarte de canal, rapoarte de departament și rapoarte de timp.
Beneficiile includ îmbunătățirea calității serviciilor, creșterea satisfacției clienților, identificarea nevoilor de formare, optimizarea alocării resurselor și, în final, generarea mai multor vânzări prin experiențe mai bune pentru clienți.
Descoperă caracteristicile puternice ale LiveAgent care raționalizează comunicarea, cresc eficiența și sporesc satisfacția clienților.

Rapoartele de servicii de asistență clienți ajută întreprinderile să urmărească tendințele, să identifice domeniile de îmbunătățire și să ia decizii informate p...

Explore the top 8 customer service books focusing on writing skills and customer psychology from entrepreneurs like Sam Walton and Jeff Bezos. Enhance communica...

Descoperiți cum conferințele de servicii pentru clienți îmbunătățesc educația prin îmbunătățirea cunoștințelor, abilităților, conștientizării tendințelor, rețel...